智慧水厂巡检管理解决方案
一、方案概述
通过物联网、移动技术与AI算法深度融合,重构传统巡检模式,实现设备状态的全天候、智能化监控,显著提升水厂运行安全与运维效率。该功能以移动端APP为核心载体,支持巡检任务自动派发、路径规划与进度追踪,结合GPS定位与电子围栏技术,确保巡检人员按预设路线完成设备检查,避免漏检或重复作业。系统集成设备台账、历史故障数据及实时传感器信息,为巡检人员提供智能提示(如重点检查项、潜在风险点),并通过拍照、语音记录等功能实现现场数据快速上传。
在数据分析层面,系统自动汇总巡检结果,识别设备异常趋势(如振动超标、温度异常),触发分级预警并推送至管理平台,辅助制定预防性维护计划。同时,结合数字孪生模型,支持巡检数据与虚拟水厂联动,实现故障模拟与应急演练。该功能不仅降低人工巡检成本30%以上,还通过数据闭环管理推动水厂从“被动维修”向“预测性维护”转型,为智慧化运营提供坚实支撑。
二、技术架构

三、方案特点

智能任务派发与路径规划
运用AI算法智能匹配巡检人员,动态优化巡检路径,精准规划检查顺序,杜绝漏检与重复作业,大幅提升巡检效率

实时数据采集与智能提示
集成设备台账、历史故障数据及传感器信息,提供现场检查提示(如重点检查项、潜在风险点),支持拍照、语音记录上传

自动分析与预警
自动汇总巡检结果,识别设备异常趋势(如振动超标、温度异常),触发分级预警并推送至管理平台,辅助预防性维护

数字孪生联动
通过与虚拟水厂联动,实现设备故障的精准模拟,结合实时巡检数据构建三维可视化决策沙盘,为运维决策提供强有力支撑
四、功能展示

巡检点管理
通过BIM模型集成设备台账与历史故障数据,支持巡检点的三维可视化定位与状态追踪。系统自动识别重点检查项(如高风险设备、易故障区域),生成巡检路径优化建议,结合实时传感器数据动态更新巡检任务,提升巡检效率与设备可靠性
巡检计划管理
通过AI算法智能生成巡检计划,结合设备状态与历史数据动态调整巡检频率与优先级,支持自定义巡检周期与路线规划,确保关键设备重点检查,提升巡检效率与设备可靠性


巡检单执行
通过移动端APP实现任务追踪与反馈。系统支持现场拍照、语音记录及操作指南,实时更新工单状态(如进度、结果)。AI算法匹配最优巡检人员,优化派单策略,确保快速响应。工单执行过程中,系统自动记录历史数据,支持多终端协作与远程指导,提升执行效率
巡检数据管理
通过移动端APP实现现场数据采集与实时上传,支持拍照、语音记录及操作指南,自动汇总巡检结果。系统集成设备台账与历史故障数据,生成巡检报告与趋势分析,识别异常趋势(如振动超标、温度异常),触发分级预警并推送至管理平台,辅助决策预防性维护策略


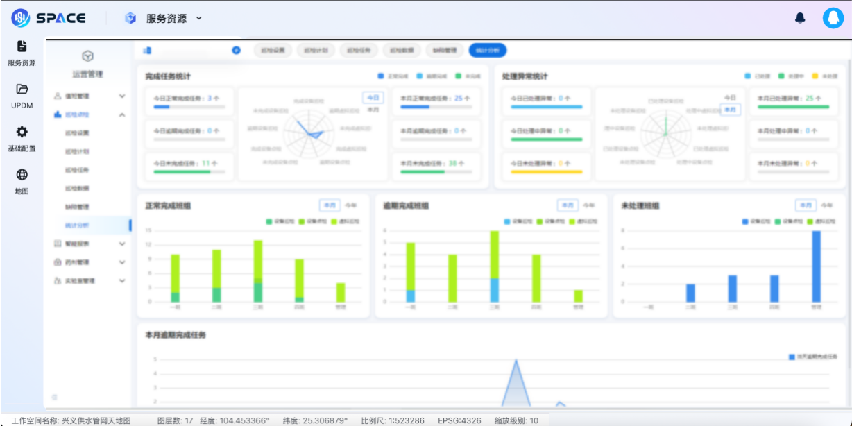
智慧巡检综合分析
通过AI算法智能分析历史巡检数据,识别设备异常趋势与故障规律,自动生成巡检报告与优化建议。系统支持多维度统计(如故障类型、巡检频率),结合设备状态与维护记录,辅助制定预防性维护策略,降低设备停机风险